请保持手机畅通
校管家公众号
2020.11.09 文:校管家
上个月,我刚给校管家申请X红书平台,做了几个视频放上去之后,没想到一下子涨了200粉丝,这让我很惊喜,而我逐一去看了这些粉丝的收藏帖子后,更加惊喜了,因为他们大多都是教培机构的老师、销售。
这也就说明,我的用户是非常精准的。

就在前几天,有个老师私信我:教培机构如何做线上引流?讲真,从事教培B端服务工作也不是一天两天,我看了太多的教培行业引流文章,它们大多都有如下特征:
1、没有实操指导性
比如会用很多知名、头部企业的引流案例,或者是讲很多天花乱坠的理论,但落实到教培机构,尤其是线下教培机构的实操方法少之又少,难以落地执行。这种感觉就像月薪3000的你被忽悠进了一家高端超市,导购员拼命给你介绍398一斤的雪花牛肉,你优雅礼貌,微微一笑,实则想砍人的大刀早已出鞘。
2、内容不成体系
基本是跟风,想到哪出是哪出,热点爆什么就写什么选题,这些知识都是碎片化、不成体系的,让受众「知其然而不知其所以然」,甚至「以为知其然」,最后在引流的路上越走越远。
比如有的文章宣传线上某头部机构通过0元课吸引大量客户,你作为一家小机构,也照做,也许前期确实能引来大批流量,但后期很可能歇菜。
一是你的服务成本、人力成本都会剧增,你的团队可能接待不了这么多用户,从而给了他们喷你的机会;
二是吸引的客群不精准,大多为羊毛党,后续转正价课的比率很低,于是你就凉凉了。
然而你压根没想到,人家的引流活动是一整套体系中的一部分,你就好似东施效颦出了丑,还被领导骂成落水狗。
3、挂羊头卖狗肉
看似在介绍爆款引流方法,其实主要目的是宣传自家工具。不是说这些人的工具不好,而是一整套体系,还真不是1、2个工具就能解决的。
当下,看了他们的文章觉得挺爽,但这时贸然下单的你,和社区讲座中,那些听了1、2堂伪养生课,就狂买保健品的大爷大妈并无二异。
4、只有引流,没有转化
其实引流和转化是不能分开的,没有转化的引流,就是在耍流氓。为什么很多线下机构吐槽,低价引流客量大,但转化效果差?其实就是头重脚轻,只顾前端引流而没有注重后端转化。
所以,我的结论是,引流这个话题非常大,不是三言两语可以说完的。
接下来,我将用4大步骤,共计12篇文章来讲完这个话题,我保证,我的内容和市面上那些妖艳X货不一样,你来看看我的内容体系:线上引流12钗

今天来讲第一步骤中的第一小点:用户画像。
回答这个问题之前,我先来说说什么是用户画像。
这个概念是交互设计之父阿兰•库珀提出来的。

用户画像是真实用户的虚拟代表,是建立在一系列真实数据之上的目标用户模型。说人话就是,使用我们产品的核心用户是什么样的,他们有什么样的消费习惯、行为特征,刺激他们购买的需求是什么等等。
那么,做用户画像对引流有什么帮助呢?说个腾讯的案例。大家都吐槽,腾讯擅长“抄袭”互联网产品,比如现象级的QQ和微信都是模仿国外的产品而来,但模仿的人这么多,为什么偏偏腾讯能成功呢?举个例子,腾讯的技术分为T1、T2、T3、T4、T5。T5相当于首席科学家,也就1、2个人;T4在腾讯有不少人,大概有几十人。
一般能进入T4的人员,都是经过了上亿次用户运营的技术高手。腾讯公司遇到问题,就让这帮擅长用户画像的专家来解决问题,几乎没有他们解决不了的问题。可以这么说,用户画像就是一家企业的核武器:
1、可以帮助我们更聚焦地洞察用户的需求,从而提升体验或者优化产品;
2、可以帮助我们更加精准地决策,不管是产品设计,营销策划,还是战略规划;
3、可以帮助我们培养用户思维,懂得站在用户的角度去设计产品、精准营销;

比如为什么我会开辟 X红书的自媒体渠道,也是在做了用户画像之后,才有了此举措,初试水的效果还不错,这也会让我对未来的工作充满信心。
再说一点通俗的,作为市场部的成员,你向上级申请引流活动的时候,总要带点证据证明,你为什么要做这个活动吧?这样也能帮助你去向老板争取更多的资源。
可能很多人不以为然,不就是描述一下精准用户的特征吗?这还不简单?我们是美术机构,我们这边报名的家长都是35岁左右的妈妈,注重孩子文艺素养的打造,家庭收入也还可以,咔咔几下就给说完了。
这些信息都太笼统了,根本无法运用到实际工作中,比如,你去哪些区域找到这些妈妈呢?你通过什么样的宣传去打动这些妈妈?
所以这也是为什么很多校长吐槽:做引流没效果,引来的都是羊毛党,其实不是引流有问题,而是你的“诱饵”钓错了人,而那些真正优质的用户,压根看不上你的活动。
为了帮助大家更好地理解用户画像,我这里有一套用户画像建立模板,大家可以参考:

前面说了这么多,接下来这个内容是本文的核心,这些方法都是我亲测有效的。
1)大数据洞察
A.数据报告
我这里提供一些数据报告来源:艾瑞网、互联网数据资讯网、亿欧智库、第一财经商业数据中心、发现报告、易观(在百度搜索这些名字即可)。
比如你是一家美术机构,以“互联网数据资讯网”为例,登陆后,可以在搜索栏中搜索“美术”关键词,便会弹出相关性的报告。

从其中一个报告中,我得到一条有用的信息,用户最感兴趣的五种美术课分别是:油画、水彩、水粉、黏土手工、书画。

这对于后期引流课的设置、引流活动的设计都十分有指导意义。
B.百度大数据
第2条途径则是通过百度大数据来洞察,这里介绍1个工具,百度指数。
百度指数是以百度海量网民行为数据为基础的数据分享平台。什么意思呢?不是有句话,不懂就问度娘吗?百度指数是网友在百度上搜索自己感兴趣内容的关键词的数据指标。在百度搜索“百度指数”,则可进入平台页面。

百度指数中有3个展现维度:趋势研究、需求图谱、人群画像。
趋势研究:这是百度指数最核心、最基本的功能,是以时间维度,判断关键词的关注热度。我们可以作对比分析,从而找出规律。
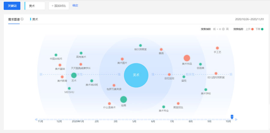
还是以美术班为例,搜索关键词后,发现了一条规律,每年的3月和9月是搜索高峰期,这也正好应对了两个开学季。

需求图谱:通过用户在搜索该词的前后的搜索行为变化中表现出来的相关检索词需求。什么意思呢?都说拔出萝卜带出泥,我们看看下图,这里的萝卜是指“美术”这个大关键词,而泥则是指美术图片、高考美术等,是“美术”大关键词中的小关键词,了解到这些小关键词有什么用处呢?可以帮我们更精准地掌握用户的需求。

比如说通过高考美术这个关键词,我们了解到用户报名美术培训班的目的可能是奔着高考去的,所以,如果要做相关的营销活动,可以从这个角度来设计。
这里也说明一下,图中圆圈越大的词,说明与美术这个关键词的相关性越强。
人群画像:搜索关键词的人群共性特征,是从地域、年龄、性别分布以及兴趣属性这几个特征展开的,这里的展示比较直观,大家可以自行研究,我就不赘述了。
2、如何做更细致的画像
当然,由于机构的类型不同,各地域之间也有差距,以上的数据只能作为大致、粗略的参考,要想建立匹配性高的精准数据,还得做更细致的工作。
如果你的机构从来没有做过用户画像,之前也没有数据积累,我这里有2个拿来即用的方法可以给到你。
1)询问与用户直接接触的销售、老师,找到这些用户身上的共性特征;
2)加100个家长微信,去看他们的朋友圈前10条内容(如果有些家长的朋友圈不可见,则忽略),给每一条内容打上标签。
比如我观察了一下好友的朋友圈(均是我家娃同学的妈妈),得出了以下结论:

观察100个后,再在这些标签中找出共性,得出精准用户的大概“轮廓”。悄悄告诉你,如果时间不允许,有时候观察50个也够了。
如果你的机构条件允许,我建议你还可以购买一些客户管理系统(又叫CRM),把客户从意向到成交的每一步骤都记录下来,方便后期调取数据做画像,给大家推荐几个品牌:比较老牌的有用友、金蝶、销售易,大企业出品的有钉钉、有赞,还有一些是专为教育企业服务的,如云朵、校管家等等,大家可以自行去了解一下。
当然,用户画像不是一成不变的,会随着时间的推移、消费市场的改变而有所变化,我们最好每一年都校准一下用户画像,让市场营销动作越来越精细。
上一篇
下一篇
扫码免费体验